Plus Marketing

Clínica dental | Google Ads

Descripción del Proyecto

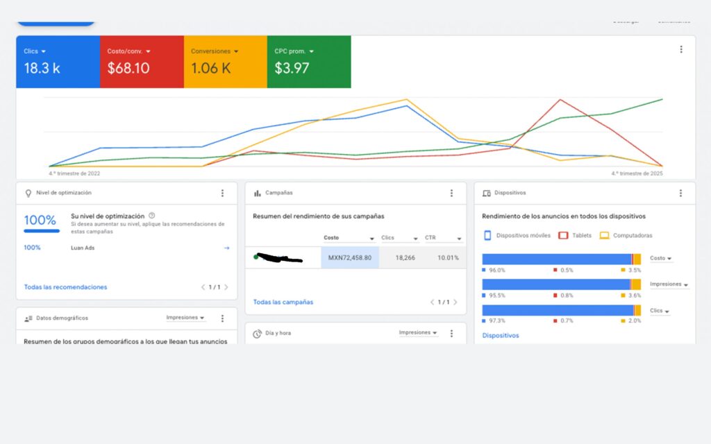
Campañas de posicionamiento de búsqueda para una clínica dental en México enfocada en ortodoncia, rehabilitación y tratamientos estéticos. El proyecto incluyó la configuración y optimización de campañas de búsqueda de Google Ads para captar pacientes con alta intención de compra que buscan servicios dentales y de ortodoncia. Mediante una segmentación precisa de palabras clave, un texto publicitario atractivo y pruebas A/B continuas, las campañas lograron un CTR superior al 10 % y una puntuación de optimización del 100 % . El seguimiento del rendimiento y el análisis de datos permitieron mejoras consistentes en el costo de conversión y la visibilidad de los anuncios, consolidando la presencia en línea de la clínica y aumentando las reservas de citas.

Reseñas de clientes

Dr. Padrón ⭐⭐⭐⭐⭐

Propietario y dentista principal

Estoy muy orgulloso de mi clínica, Luis me ayudó a mostrar ese orgullo a todos mis pacientes.

Detalles del Proyecto

Categoría

Anuncios de Google

Enlace

Fecha del pedido

15/05/2022

Estado

Continuo

Ubicación

Querétaro, México

¿Listo para llevar tu negocio al siguiente nivel?

Descubre cómo el marketing puede potenciar tu negocio: optimización SEO, gestión de redes sociales, Meta Ads, Google Ads, campañas de mailing y consultoría especializada.